Dashboard
Company Dashboard
1. CRM Overview

1.1. Daily Task: Xem các hoạt động của nhân viên kinh doanh, theo dõi tiến độ, cập nhật trạng thái.

- All Tasks : Danh sách các công việc của nhân viên kinh doanh.
- Leads/ Customers : Danh sách các công việc liên quan đến khách hàng tiềm năng và khách hàng.
- Users Monitoring : Theo dõi thao tác của Users trên CRM bao gồm các chỉ số như số lượng search giá, tuyến được search nhiều nhất, ...
- Export Excel : Export báo cáo Daily Task ra excel (Pending).
1.2. Salesman Activity Tracker. Tổng hợp các chỉ số hoạt động của từng nhân viên, bao gồm:
- Saleman/ Branch : Thông tin nhân viên kinh doanh và chi nhánh quản lý.
- Total Tasks : Tổng số lượng công việc - tổng hợp từ
Daily Tasks (In Progress / Total). - Meet Customer Tasks : Tổng số lượng công việc liên quan đến gặp khách hàng - tổng hợp từ
Daily Tasks. - New Leads/ New Customers: Tổng số lượng khách hàng mới (Tạo CS hoặc Phân quyền từ CS cũ) và lead mới (Tạo trên hệ thống CRM).
- Total Requests: Tổng số inquiry requests thu thập từ hệ thống. (Tính cả nhưng request check giá gửi pricing và những request được tạo tự động khi tạo báo giá).
- No Response Req.: Số lượng requests chưa được phản hồi từ khách hàng, chưa cập nhật trạng thái thành Win/ Mismatch/ ...
- Overdue Req. Count.: Số lần bị hệ thống gửi mail nhắc nhở chậm cập nhật phản hồi của khách hàng.
- Overdue Req. Count.: Số lần bị hệ thống gửi mail nhắc nhở chậm cập nhật phản hồi của khách hàng.
- Quotation Count.: Số lần export báo giá từ hệ thống.
- Booking Count.: Số lần tạo internal booking thành công.
Mặc định, phần mềm sẽ load báo cáo của tháng hiện tại. Chọn thời gian báo cáo bằng cách click chọn nút This Month -> chọn thời gian tùy chọn

Ở một số chỉ số, có thể click lên để xem chi tiết dữ liệu.

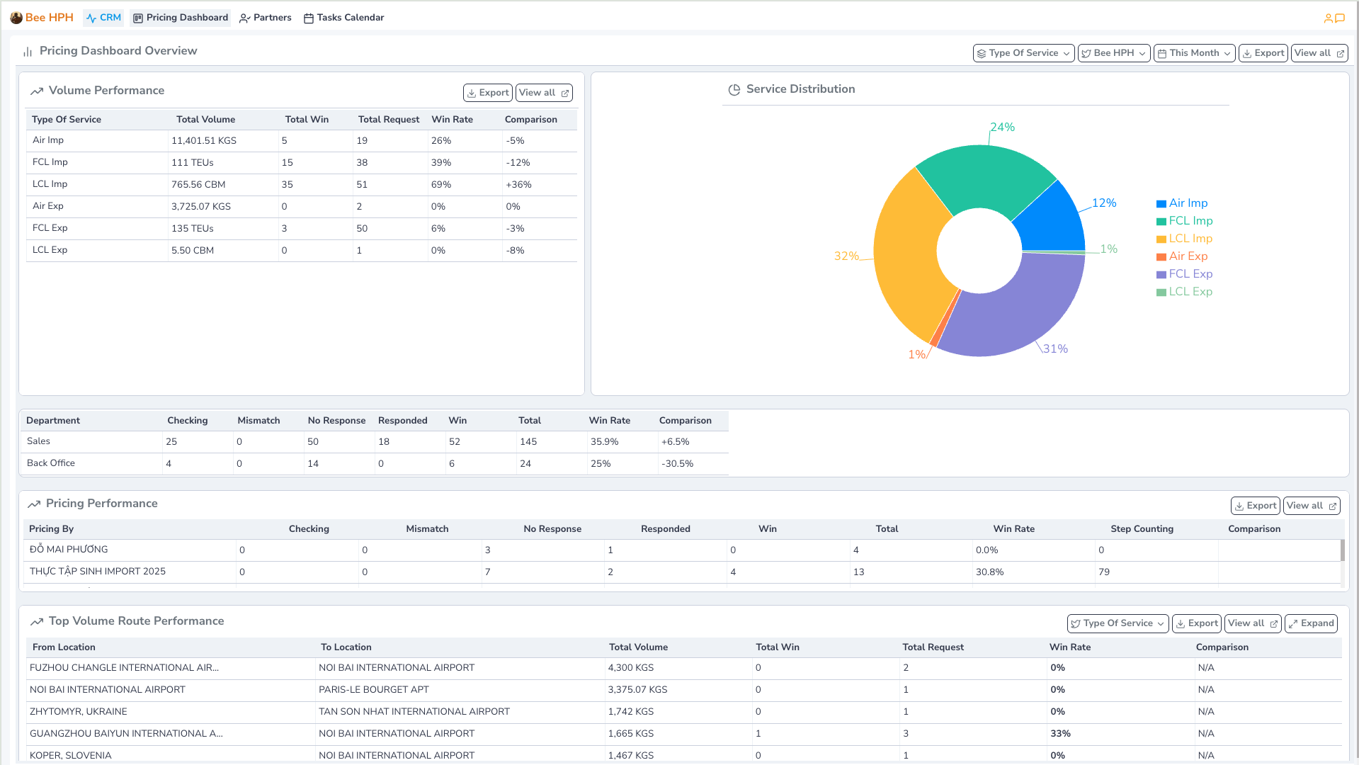
2. Pricing Dashboard
Xem các báo cáo trạng thái, tỷ lệ win/ volume Inquiry theo các chiều khác nhau như theo dịch vụ, tuyến, salesman, pricing.
Trên thanh công cụ, chọn Pricing Dashboard.

Thanh chức năng hỗ trợ bao gồm:
- Type Of Service : Lọc theo loại hình dịch vụ.
- Bee HPH : Chọn công ty/ chi nhánh xem dữ liệu (Mặc định hiển thị chi nhánh theo user login).
- This Month : Chọn thời gian báo cáo. (Mặc định load báo cáo của tháng hiện tại).
- View all : Xem raw data, toàn bộ dữ liệu Inquiry Requests.
1.1. Volume Performance: Xem tổng hợp volume theo từng loại hình dịch vụ.

1.2. Department/ Pricing Performance: Xem tổng hợp volume theo từng phòng ban, hoặc theo từng Pricing Specialist.

1.3. Top Volume/ Top Route: Xem tổng hợp volume, tỷ lệ win theo từng tuyến.

3. Partner Overview
Xem hướng dẫn chi tiết tại đây
Admin Dashboard
Admin - CRM Overview
1. CRM Overview
- Tương tự
Company Dashboard - CRM Overview, nhưng nhìn thấy tổng thể toàn bộ công ty, không bị giới hạn bởi chi nhánh.

Admin - Pricing Overview
2. Pricing Overview

- Tương tự
Company Dashboard - Pricing Dashboard, nhưng nhìn thấy tổng thể toàn bộ công ty, không bị giới hạn bởi chi nhánh.
